Secteur
Banque et services financiers
Produits concernés
Zetaly Data Platform
Zetaly Service Intelligence
Cette étude de cas décrit comment une grande banque française a relevé le défi de l’exploitation des données complexes de ses mainframe. Grâce aux solutions Zetaly, l’entreprise peut optimiser la collecte, le décodage et l’exploitation de ses enregistrements SMF. Résultat : une meilleure efficacité des coûts, des performances opérationnelles améliorées et une solution avec un modèle d'abonnement pour répondre aux besoins futurs de la société.
À propos de l’entreprise :
- Taille : Une des plus grandes banques européennes, gérant des millions de transactions quotidiennes
- Solution en place : SAS MXG, coûteux et peu flexible face aux besoins évolutifs de l’entreprise , et de nombreux développements “maison” difficilement maintenables
Problématiques rencontrées :
- Coûts élevés des licences : L'entreprise utilisait auparavant SAS MXG pour traiter et analyser les enregistrements SMF. Cependant, avec l’évolution de leurs besoins, elle avait besoin d’une solution plus flexible et plus économique, capable de répondre à des besoins spécifiques et ponctuels.
- Manque de flexibilité dans l’exploitation des données : La solution existante ne permet pas une manipulation ciblée des données et il est nécessaire de faire des développements spécifiques pour récupérer et mettre en forme ces données.
- Analyse avancée et visualisation : L’entreprise a besoin d'outils pour réaliser des analyses statistiques avancées et de la détection d'anomalies, et manque d'un système efficace pour visualiser et partager les résultats entre équipes.
- Centralisation et exportation des données : L’entreprise doit centraliser la gestion des données SMF tout en garantissant une visualisation et un export faciles vers des outils externes comme Power BI.
Solutions proposées :
Centralisation de la collecte et de la gestion des données SMF, offrant la flexibilité de traiter les enregistrements SMF, même si sa définition n’est pas disponible nativement (par ex., SMF 194). En effet, ZDP décode n’importe quel format de SMF, même ceux qui ne sont pas supportés nativement, ils sont facilement analysables, sans qu'il soit nécessaire de commander des développements longs et spécifiques.
Manipulation et visualisation des données, offrant aux utilisateurs la possibilité de créer leurs propres tableaux de bord personnalisés. De plus, ZSI est une solution de business intelligence (BI) qui offre des analyses statistiques avancées, de la détection d'anomalies, de l’alerting et de l’extrapolation (analyse prédictive), adaptée aux besoins de l'équipe pour approfondir l'analyse des données mainframe.
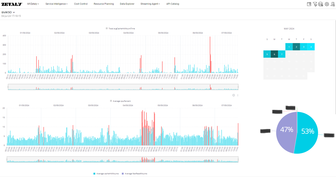
Cas concret : Traitement des enregistrements SMF 194
Défi
La société souhaite traiter et analyser des données qui ne sont pas pris en charge nativement par les solutions traditionnelles. Elle nous a confié le SMF 194 (TS7700 Virtualization Engine Statistics Record) pour traitement.
Solution
Pour répondre à ces besoins d'analyse de données, l'équipe Zetaly a décodé les enregistrements binaires SMF 194 au sein de sa solution, en quelques minutes seulement, et a créé des tableaux de bord personnalisés.
.png?width=1234&name=Self-service%20SMF%20parser%2c%20SMF194%20parser%20(TS7700%20Virtualization%20Engine).png)



L’entreprise peut désormais traiter rapidement et simplement tout type de SMF. Elle bénéficie d’une totale autonomie de personnalisation pour collecter, analyser et sauvegarder des enregistrements de données dans n'importe quel format. Les données peuvent ensuite être facilement exploitées dans des tableaux de bord BI.
Fonctionnalités clés et bénéfices de Zetaly
Efficacité des coûts
Remplacement de SAS MXG par Zetaly, offrant un modèle de facturation en abonnement, ce qui permet plus de flexibilité et est moins onéreux.
Flexibilité dans la collecte et le décodage des données
ZDP permet de traiter tous les enregistrements SMF, y compris des formats non standards comme le SMF 194, sans développement supplémentaire.
Simplicité de l’exploitation des données
Export et visualisation des données
Possibilité d’exporter les données vers Power BI et d'autres outils externes, garantissant une intégration fluide avec les flux de travail existants.
Capacités d’analyse avancée et prédictive
Statistiques avancés pour identifier des tendances et anomalies, améliorant la prise de décision et la proactivité dans la gestion du mainframe.
Conclusion : Une solution évolutive pour une exploitation des données optimisée
En remplaçant une solution coûteuse et rigide par la suite Zetaly, cette banque a non seulement optimisé ses opérations, mais a également gagné en flexibilité pour faire face à ses futurs besoins. Avec Zetaly en mode abonnement, l'entreprise bénéficie d'une solution évolutive, rentable et capable de répondre aux défis de l'exploitation des données mainframe.
